цепь состоит из параллельно соединенных
60327
Найти сопротивление участка цепи, состоящего из трех параллельно соединенных резисторов, если R1 = 6 Ом, R2 = 2 Ом, R3 = 12 Ом.
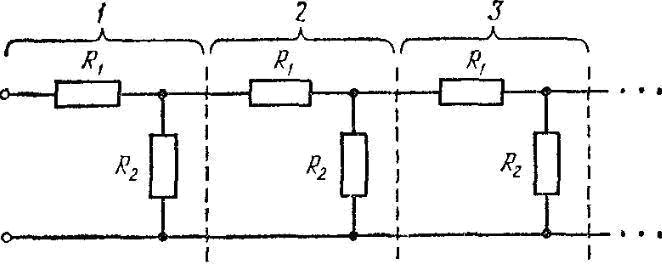
10517На рисунке изображена бесконечная цепь, образованная повторением одного и того же звена, состоящего из сопротивлений R
1 = 2 Ом и R
2 = 4 Ом. Найти сопротивление R этой цепи.

11740
Имеется N одинаковых гальванических элементов с ЭДС ε и внутренним сопротивлением ri каждый. Из этих элементов требуется собрать батарею, состоящую из нескольких параллельно соединенных групп, содержащих по n последовательно соединенных элементов. При каком значении n сила тока I во внешней цепи, имеющей сопротивление R, будет максимальной? Чему будет равно внутреннее сопротивление Ri батареи при этом значении n?
12409
Батарея, состоит из трех включенных параллельно одинаковых источников тока с ЭДС ε = 12,2 В и внутренним сопротивлением r = 3 Ом каждый. Соединенная с ней внешняя электрическая цепь имеет сопротивление R = 24 Ом. Определить: 1) полезную мощность; 2) наибольшую мощность, которую можно получить во внешней цепи.
15727
Три резистора, сопротивления которых r1 = 12 Ом, r2 = 4 Ом, r3 = 10 Ом, соединены параллельно. Общая сила тока в цепи I = 0,3 А. Найти силу тока, идущего через сопротивление.
19455Электрическая цепь (см. рис. 58) состоит из катушки с индуктивностью L = 0,15 Гн и резистора сопротивлением R = 3,0 Ом, которые соединены параллельно и подключены к источнику ЭДС через ключ К. В некоторый начальный момент времени ключ К размыкают. Определить количество тепла, которое выделится в резисторе за 0,1 с после размыкания ключа К. Величина ЭДС источника равна 12 В, внутреннее сопротивление источника r = 1 Ом.

19551Электрическая цепь (см. рис. 58) состоит из катушки с индуктивностью L = 0,25 Гн и резистора сопротивлением R = 8,0 Ом, которые соединены параллельно и подключены к источнику ЭДС через ключ К. В некоторый начальный момент времени ключ К размыкают. Определить величину тока в резисторе R через 1 с. Величина ЭДС источника равна 12 В, внутреннее сопротивление источника r = 1 Ом.

19553Электрическая цепь (см. рис.58) состоит из катушки с индуктивностью L = 0,25 Гн и резистора сопротивлением R = 2,0 Ом, которые соединены параллельно и подключены к источнику ЭДС через ключ К. В некоторый начальный момент времени ключ К размыкают. Определить напряжение на резисторе R через 10 с. Величина ЭДС источника равна 12 В, внутреннее сопротивление источника r = 1 Ом.

0286tЦепь, состоящая из двух параллельных ветвей R
1, L, R
0 и R
2, С, включается на постоянное напряжение U. Определить принужденные, свободные и переходные токи в ветвях и в неразветвленной части цепи. Построить кривые этих токов в функции времени.
U = 200 В; L
= 0,2 Гн; R
0 = 1 Ом; R
1 = 19 Ом; C
= 500 мкФ; R
2 = 20 Ом.

0287tЦепь, состоящая из двух параллельных ветвей R
1, L, R
0 и R
2, С, включается на постоянное напряжение U. Определить принужденные, свободные и переходные токи в ветвях и в неразветвленной части цепи. Построить кривые этих токов в функции времени.
U = 400 В; L
= 2 Гн; R
0 = 2 Ом; R
1 = 98 Ом; C
= 200 мкФ; R
2 = 100 Ом.

0288tЦепь, состоящая из двух параллельных ветвей R
1, L, R
0 и R
2, С, включается на постоянное напряжение U. Определить принужденные, свободные и переходные токи в ветвях и в неразветвленной части цепи. Построить кривые этих токов в функции времени.
U = 50 В; L
= 0,5 Гн; R
0 = 49 Ом; R
1 = 1 Ом; C
= 100 мкФ; R
2 = 100 Ом.

0289tЦепь, состоящая из двух параллельных ветвей R
1, L, R
0 и R
2, С, включается на постоянное напряжение U. Определить принужденные, свободные и переходные токи в ветвях и в неразветвленной части цепи. Построить кривые этих токов в функции времени.
U = 60 В; L
= 0,6 Гн; R
0 = 5 Ом; R
1 = 45 Ом; C
= 250 мкФ; R
2 = 50 Ом.

0290tЦепь, состоящая из двух параллельных ветвей R
1, L, R
0 и R
2, С, включается на постоянное напряжение U. Определить принужденные, свободные и переходные токи в ветвях и в неразветвленной части цепи. Построить кривые этих токов в функции времени.
U = 70 В; L
= 0,7 Гн; R
0 = 10 Ом; R
1 = 60 Ом; C
= 100 мкФ; R
2 = 100 Ом.

0291tЦепь, состоящая из двух параллельных ветвей R
1, L, R
0 и R
2, С, включается на постоянное напряжение U. Определить принужденные, свободные и переходные токи в ветвях и в неразветвленной части цепи. Построить кривые этих токов в функции времени.
U = 80 В; L
= 0,8 Гн; R
0 = 10 Ом; R
1 = 30 Ом; C
= 400 мкФ; R
2 = 50 Ом.

0292tЦепь, состоящая из двух параллельных ветвей R
1, L, R
0 и R
2, С, включается на постоянное напряжение U. Определить принужденные, свободные и переходные токи в ветвях и в неразветвленной части цепи. Построить кривые этих токов в функции времени.
U = 90 В; L
= 0,9 Гн; R
0 = 3 Ом; R
1 = 27 Ом; C
= 500 мкФ; R
2 = 60 Ом.

0293tЦепь, состоящая из двух параллельных ветвей R
1, L, R
0 и R
2, С, включается на постоянное напряжение U. Определить принужденные, свободные и переходные токи в ветвях и в неразветвленной части цепи. Построить кривые этих токов в функции времени.
U = 50 В; L
= 1 Гн; R
0 = 1 Ом; R
1 = 99 Ом; C
= 100 мкФ; R
2 = 100 Ом.

0294tЦепь, состоящая из двух параллельных ветвей R
1, L, R
0 и R
2, С, включается на постоянное напряжение U. Определить принужденные, свободные и переходные токи в ветвях и в неразветвленной части цепи. Построить кривые этих токов в функции времени.
U = 200 В; L
= 0,4 Гн; R
0 = 20 Ом; R
1 = 20 Ом; C
= 200 мкФ; R
2 = 50 Ом.

0295tЦепь, состоящая из двух параллельных ветвей R
1, L, R
0 и R
2, С, включается на постоянное напряжение U. Определить принужденные, свободные и переходные токи в ветвях и в неразветвленной части цепи. Построить кривые этих токов в функции времени.
U = 300 В; L
= 0,25 Гн; R
0 = 20 Ом; R
1 = 5 Ом; C
= 400 мкФ; R
2 = 25 Ом.

25334
Определите общую мощность, потребляемую электрической цепью, состоящей из параллельно включенных резисторов 20 и 24 Ом, если в первом резисторе протекает ток I1 = 0,5 A.